Como integrar como parceiro da woovi?
Antes de seguir com a integração como parceiro você precisa solicitar a ativação dessa funcionalidade em sua conta através do nosso suporte
Dashboard
- Acesse o nosso dashboard, no menu localizado no lado esquerdo clique em "Minhas Empresas" para visualizar todos seus afiliados

- Após a acessar a área "Minhas Empresas", você poderá visualizar duas abas e dois botões
Abas:
- Empresas: onde estarão todas as empresas que finalizaram o pŕe-cadastro como seu afiliado
- Pré-registro: onde você verá todas as empresas que iniciaram um pré-cadastro como seu afiliado, porém não completaram a validação e ativação da conta
Botões:
-
Link de Afiliado: onde você poderá usar para copiar o link de pré-cadastro e enviar para algum afiliado seu efetuar um pré-registro de conta
O link de afiliado é algo parecido com: https://app.woovi.com/register?partner=Q29tcGFue23AdDLOK2NhZGVjZTZkMzQ4MTQ3MzEyZDc= -
Nova Empresa
Onde você pode criar um pré-registro para alguma empresa que deseja se tornar sua afiliada
Você pode fazer a criação da nova empresa através da nossa API, para saber mais bastar seguir a seção como criar um afiliado via API

Pré-registro de conta de um Afiliado
- Após enviar o link para seu afiliado ou você clicar em novas empresa, ele/você poderá cadastrar na woovi, essa conta será vinculado a sua empresa
É importante que o afiliado preenchas todas as informações obrigatórias do formulário, aceite os termos e clique em continuar para seguir com a criação da conta de afiliado


Um link de validação será enviado para o email do afiliado cadastrado, após ele acessar o email ele poderá clicar e "Validar cadastro"

- Ele será redirecionado para a plataforma da woovi novamente, e solicitare-mos um código de validação de número de telefone que será enviado para ele via SMS ou Whatsapp dele

- Após o afiliado se cadastrar, ele terá acesso a uma conta na woovi como seu afiliado
Solicite para ele completar os dados de cadastrado dele, para que ele finaliza por completo o cadastro

- Você poderá visualizar todas a empresas cadastradas como seu afiliado, também poderá ver quais empresas não completaram seu cadastro após a criação da conta

Ao selecionar um afiliado, você terá acesso a todas as informações daquele afiliado como
- Cobranças
- Webhooks logs
- Api/Plugins
- Contas
- Ajustes

Configuração de taxas via Dashboard
Você também pode customizar taxas de forma personalizada, siga a documentação abaixo para saber mais sobre:
Caso você não consiga visualizar a aba "ajustes" em "Minhas Empresas" ou nas suas empresas afiliadas, solicite a ativação para nosso suporte
Como criar uma empresa afiliada via API
Você também pode fazer um pré-registro como também criar chaves de APIs e webhooks para suas empresas afiliadas, seguindo a documentação abaixo
- Como criar uma empresa afiliada via API?
- Como acessar a API com uma empresa afiliada?
- Como criar um webhook para uma empresa afiliada?
Como criar um appID para seu afiliado via API
Você pode criar chaves de APIs para suas empresas afiliadas, seguindo a documentação abaixo
Como listar todos afiliados via API
Você pode fazer um chamada para o nosso endpoint /api/v1/partner/company informando o seu appID utilizando os header de Authorization
Para saber mais sobre as especificações do nosso endpoint você pode acessar nossa documentação tecnica

- Troque
BASE_URLpela URL de produçãohttps://api.woovi.com - Adicione o header
Authorizationda requisição e troqueAPI_TOKENpelo seuappID.
Caso ainda não tenha um appID, recomenda-mos fortemente você consultar nossa documenta de começando uma integração
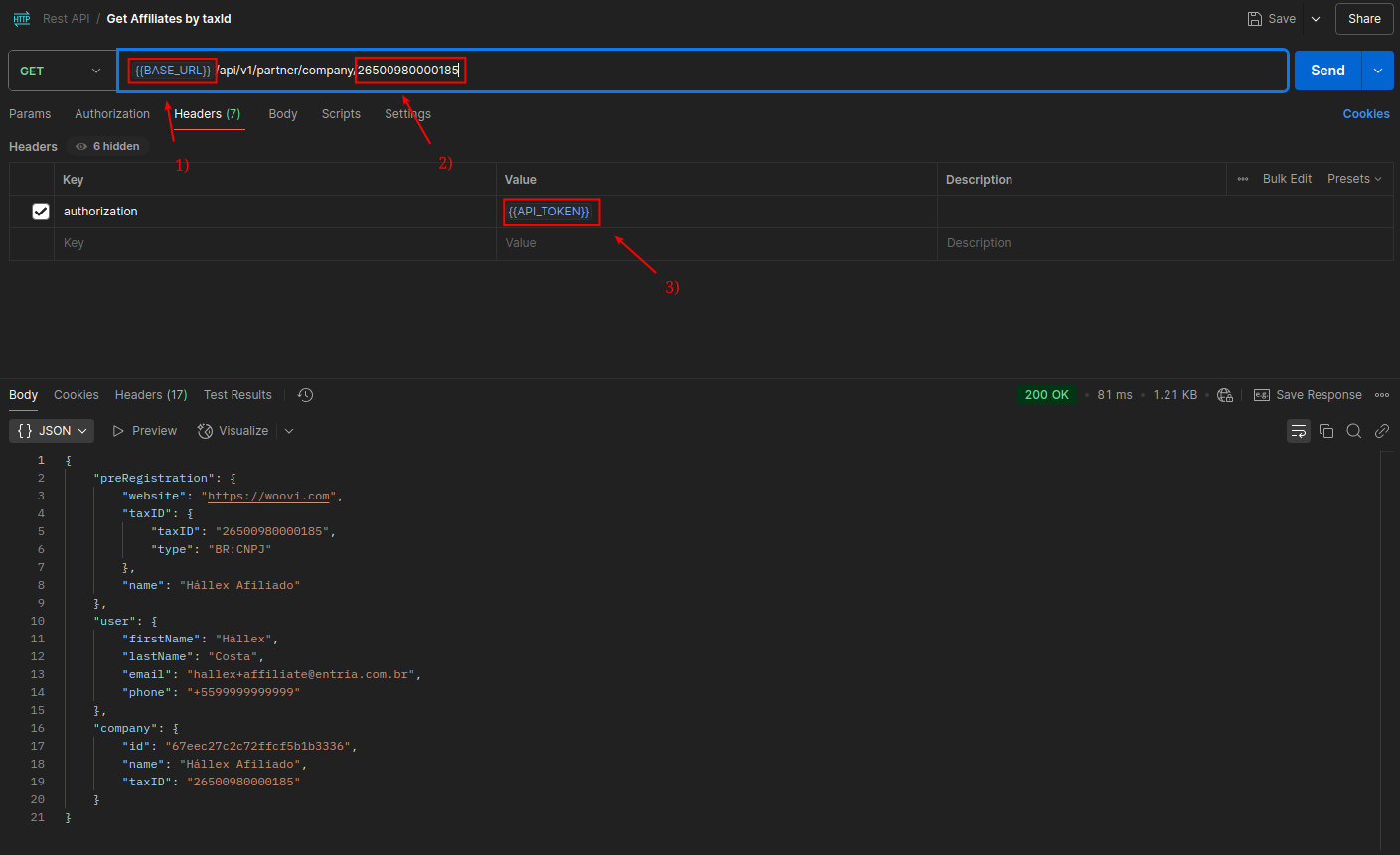
Como listar um afiliado específico?
Você pode fazer um chamada para o nosso endpoint /api/v1/partner/company/{taxID} informando o seu appID no header de Authorization da sua requisição, e também substituindo o parâmetro taxID pelo CNPJ do seu afiliado pré-registrado
Para saber mais sobre as especificações do nosso endpoint você pode acessar nossa documentação tecnica

- Troque
BASE_URLpela URL de produçãohttps://api.woovi.com - Troque os números pelo seu que estão definidos na URL pelo CNPJ do seu afiliado
- Adicione o header
Authorizationda requisição e troqueAPI_TOKENpelo seuappID.
Caso ainda não tenha um appID, recomenda-mos fortemente você consultar nossa documenta de começando uma integração API